

Performance & network monitoring
As soon as you connect our SDK to your app, bitdrift automatically generates useful views for network latency and performance issues. Each view in your dashboard is highly configurable and can be tuned to target any device, OS, version, or system metric.
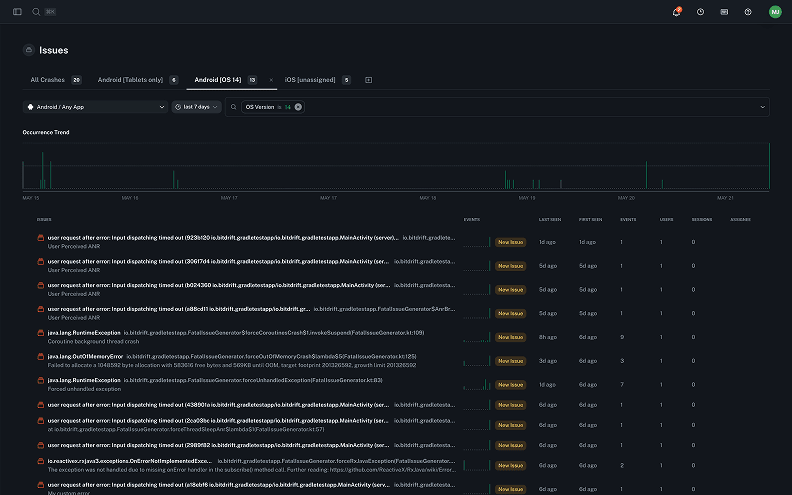
Error & crash reporting
Go beyond static, point-in-time error reporting. Find and fix critical bugs fast with infinite logging, targeted workflows, real-time streaming, and more.
User journeys
See the different paths that users take through your app - with almost no configuration. These views are invaluable for better understanding the behaviors that drive conversion and churn, and help you optimize for the best customer experience.
Funnels & analytics
Understand exactly how your users are moving from page to page, or set up funnels with custom signals to test onboarding screens, debug purchasing and payment flows, and more.
Ready to get started?
Start your trial!


Quick tour of bitdrift Capture
Peter Morelli, CEO at bitdrift