To better support Electron, Platform is now a first-class citizen in the workflow editor, allowing workflows to be created to target specific platforms and applications more easily and transparently. Supported platforms include Apple, Android, and Electron. This change also optimizes bandwidth by selectively sending workflows to only the platforms that they target.

When targeting multiple different platforms, Default Event parameters will be automatically filtered to only allow for the selection of attributes common to all selected platforms. Ensuring a workflow isn't unintentionally narrowed to only match one of the selected platforms.

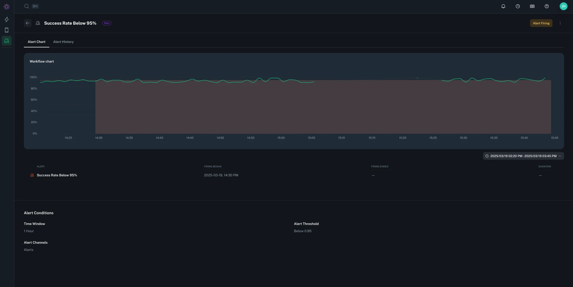
While editing a workflow, if a change in target platform will result in a Default Event parameter which doesn't match the new platform, the workflow will highlight the error, and deployment will be blocked until resolved.
